Operational Control Plane for AI
Simple, intuitive controls for managing trust in production.

Building Trust. Simple Questions. Scattered Answers.
You've built this before. Now for AI.
| Today | with MACAW | |
|---|---|---|
| WHO | IAM → logs → identity tools → manual correlation | Agent Registry |
| WHAT | SIEM → filter → correlate → export | Activity Graph |
| WHEN | timestamps → systems → instrument → correlate | Audit Trail |
| WHY | RBAC → IDP → policy → rule configs | Policy Store |
| HOW | tickets → logs → recreate manually | Attestations |
One system. Accelerate AI. Trust by design.
Operational Controls—Simplified
Deliberately designed, by practitioners.
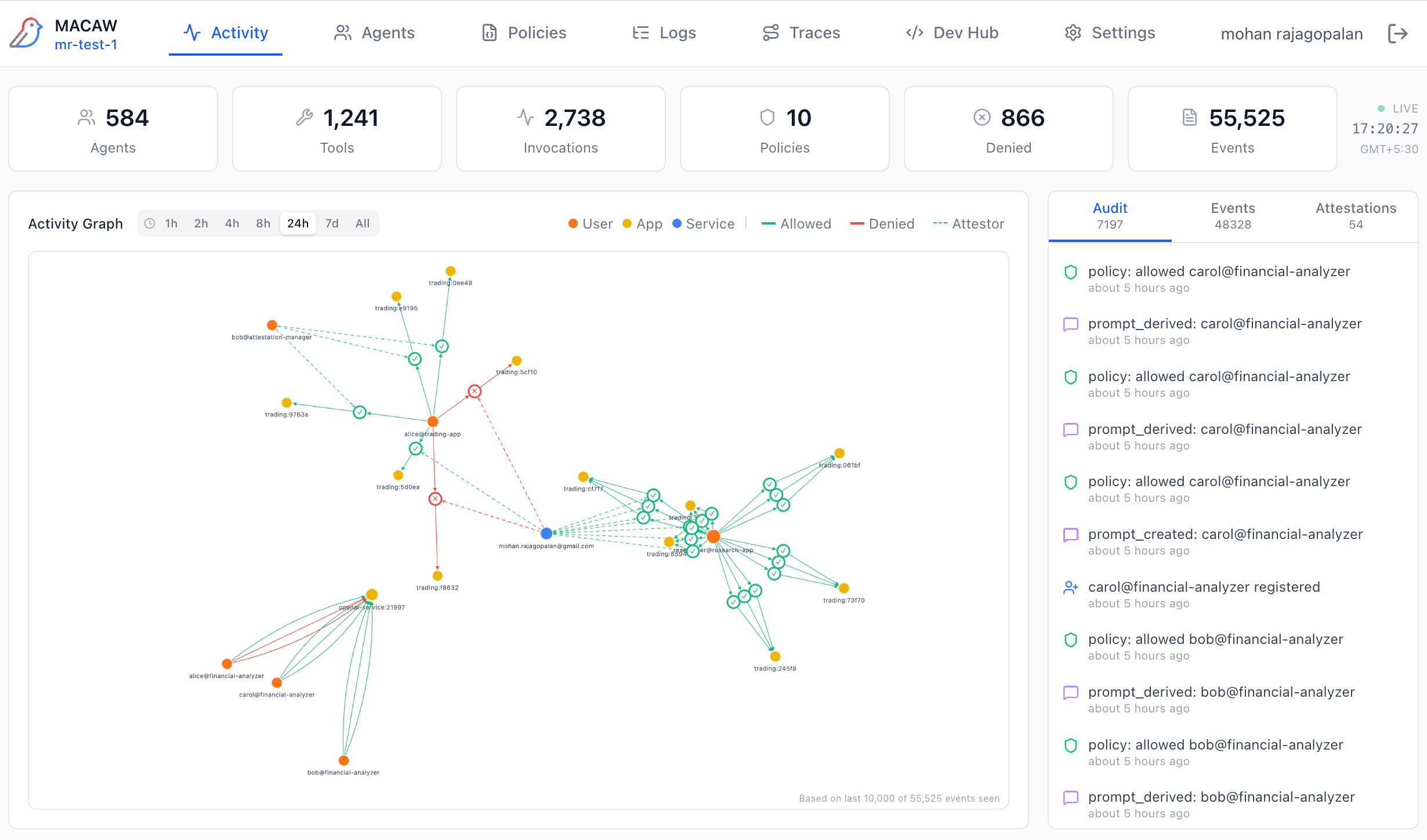
Activity Graph
See your entire AI mesh live. Agents, tools, invocations—click any node for details. Real-time topology, not log aggregation.
Explore
Identity Bridge
Connect Okta, Azure AD, Keycloak, Auth0. JWT claims auto-map to policy attributes. Switch IDPs without code changes.
Explore
Policy Assistant
Describe rules in plain English. No Rego. No XACML. Policy Assistant generates valid MAPL and explains any policy back.
Explore
Attestations
Cryptographic proof for every approval. Human-in-the-loop decisions with tamper-evident audit trail.
Explore
Agentic Traces
Five trace types for complete lineage. Follow any request from prompt to tool to response. Debug in minutes, not hours.
Explore
Under the Hood
The building blocks.
Layered Controls
Context-aware decisions with full picture—agent, user, tool, intent.
Unified Platform
Governance, observability, control—one system, not three stitched together.
Decoupled by Design
Admins set policies, devs build agents. No blocking, no intrusion—Identity Bridge keeps them in sync.